Comment une PME B2B peut devenir la référence que les IA recommandent en priorité, sans ajouter une montagne de travail à son équipe ?
Si vous êtes comme la majorité des dirigeants de PME B2B que j’accompagne, vous avez déjà investi du temps et de l’argent dans votre site, vos contenus et vos études de cas… mais vous avez de plus en plus l’impression qu’une partie de la visibilité se joue ailleurs. Vos prospects ne se contentent plus de «googler» votre entreprise : ils demandent directement à des moteurs de réponse IA quel budget prévoir, quelles solutions comparer et à qui ils peuvent faire confiance pour un projet critique.
En 2026, ces moteurs IA fonctionnent comme des filtres de risque ultra‑exigeants : ils privilégient les entreprises qui démontrent leur fiabilité avec des preuves tangibles (prix, avis, études de cas, sécurité, cohérence des chiffres), plutôt que celles qui se contentent de slogans ou de promesses vagues. Si vos contenus ne sont pas structurés, actualisés et techniquement lisibles, l’IA va tout simplement choisir un concurrent qui lui permet de répondre avec plus de certitude aux questions des décideurs.
Dans un premier article, «10 KPI pour votre visibilité auprès des clients et de l’IA», on a vu comment mesurer la fiabilité de votre présence numérique : transparence des prix, avis clients, profondeur du contenu, données structurées, fraîcheur des pages, etc. Ce nouveau volet est volontairement plus opérationnel : il ne s’agit plus seulement de savoir quoi améliorer, mais quels outils concrets déployer pour que votre site, vos pages clés et vos contenus deviennent exploitables par les moteurs IA – tout en renforçant, au passage, votre SEO classique.
Concrètement, vous allez découvrir 7 outils que vous pouvez mettre en place dans les prochaines semaines pour :
-
rendre votre réputation lisible (avis, témoignages, études de cas)
-
traduire votre site dans un langage que l’IA comprend (schémas, données structurées)
-
structurer vos hubs de contenu autour des questions réelles de vos clients (SEO, AEO et GEO)
-
garder vos promesses et vos chiffres cohérents dans le temps.
L’idée n’est pas d’ajouter une couche de complexité marketing, mais de transformer ce que vous avez déjà – vos projets, vos résultats, vos contenus – en un système de visibilité qui travaille pour vous, 24/7, dans les navigateurs de vos prospects et dans les moteurs de réponse IA.

Outil 1 – Un tableau de bord de réputation lisible par les IA
Pour les moteurs IA, vos avis clients et signaux externes forment un véritable réseau de réputation qui sert à estimer le niveau de risque associé à votre entreprise. Quelques avis éparpillés, anciens ou non représentatifs peuvent suffire à vous rendre moins recommandable qu’un concurrent qui a structuré ses témoignages, multiplié les avis récents et rendu sa réputation facilement vérifiable.
Pourquoi c’est stratégique pour votre PME
-
Les moteurs IA analysent le volume, la récence, les thèmes récurrents et la cohérence de vos avis entre Google, portails sectoriels et réseaux sociaux, pas seulement la note moyenne.
-
Une page centrale «Avis et témoignages» bien structurée, avec des retours contextualisés par secteur et type de projet, devient une preuve de fiabilité facile à citer dans une réponse IA.
-
Pour vos vendeurs, ce même dispositif sert de base pour rassurer un décideur, justifier un budget ou débloquer un dossier auprès d’un comité d’achat.
Un exemple concret : transformer des clients satisfaits en promoteurs visibles
Prenons un cas réel que nous avons accompagné chez Guarana. Un de nos clients B2B demandait des avis à ses clients de manière sporadique et non uniforme, ce qui générait peu de preuves sociales exploitables. La solution mise en place a transformé cette approche artisanale en système prédictif et automatisé.
Nous avons intégré un sondage NPS (Net Promoter Score) envoyé automatiquement par courriel 30 jours après qu'un prospect devienne client, puis tous les 90 jours en continu. Le processus était simple : une seule question demandant au client, sur une échelle de 1 à 10, quelle était la probabilité qu'il recommande l'entreprise.
Lorsque la note atteignait 9 ou 10, le client était automatiquement marqué comme «Client promoteur» dans le CRM (changement de la propriété phase de cycle de vie), et une deuxième automatisation lui demandait de laisser un avis sur Google.

Ce dispositif créait deux boucles de valeur :
1. Une boucle interne : chaque fois qu'un client devenait promoteur, une notification Slack ou un courriel était envoyé à l'équipe interne pour célébrer la réussite et maintenir la motivation. Ce KPI interne transformait la satisfaction client en indicateur visible et mobilisateur.
2. Une boucle externe : les avis Google structurés et récents devenaient une preuve sociale autant pour les prospects humains consultant la fiche Google que pour les moteurs IA, qui accordent un poids important à la récence, au volume et à la cohérence des avis dans leurs recommandations.
Dans les cas où les clients donnaient une note inférieure à 9, une automatisation différente se déclenchait : un guide conversationnel était envoyé aux personnes responsables du compte pour rectifier la situation le plus rapidement possible avec le client insatisfait, avant que l'insatisfaction ne se transforme en avis négatif public.
Résultat concret : en quelques mois, l'entreprise est passée d'une poignée d'avis dispersés à un flux régulier d'avis Google récents et représentatifs, tout en disposant d'un indicateur interne clair (nombre de clients promoteurs) directement relié à la santé de la relation client. Ce type de système devient un actif stratégique autant pour votre visibilité organique que pour votre réputation aux yeux des moteurs IA.
Outils concrets à mettre en place
-
Google Business Profile + un outil de gestion d’avis : centralisez le suivi du volume, de la note et de la récence de vos avis, et identifiez les thèmes qui reviennent le plus souvent (délais, qualité, support, expérience globale).
-
Page centrale «Avis et témoignages» sur votre site : regroupez des avis B2B contextualisés (secteur, taille d’entreprise, type de mandat) plutôt que des commentaires génériques; reliez cette page à vos fiches Google et répertoires sectoriels.
-
Automatisation post‑projet (via HubSpot ou équivalent) : déclenchez automatiquement un courriel de demande d’avis à la fin de chaque projet clé, avec un lien vers Google et un court formulaire interne pour collecter des témoignages plus détaillés.
Comment le configurer en pratique
-
Cartographiez vos points de contact : identifiez les moments où vos clients sont le plus susceptibles de donner un avis (fin de projet, livraison majeure, renouvellement de contrat, résolution d’un problème complexe).

-
Créez une page «Avis et témoignages» structurée :
-
-
sections par secteur ou type d’intervention;
-
1–2 paragraphes de contexte;
-
citations courtes et concrètes sur les délais, la fiabilité, la qualité, le support.
-
-
Automatisez la collecte : programmez, dans votre CRM, un email post‑projet qui :
-
-
pointe vers votre fiche Google pour l’avis public;
-
pose 2–3 questions supplémentaires pour nourrir vos futures études de cas.
-
-
Suivez vos indicateurs mensuellement : volume d’avis, récence, répartition par secteur, thèmes négatifs récurrents, trafic vers la page témoignages et conversions associées. Voici les trois types d’indicateur d’expérience client et comment les mesurer :
|
Type d’indicateurs CX |
Ce que cela décrit |
Exemples d’indicateurs |
Exemples de sources |
|
Indicateurs d’interaction |
Ce qui se passe pendant les expériences clients. |
Temps d’attente aux appels, erreurs du site web. |
Analytique numérique, systèmes PDV, systèmes de centre d’appels. |
|
Indicateurs de perception |
Ce que les clients ressentent de leur expérience. |
Satisfaction, facilité, indice CX. |
Sondages, analyse de sentiments. |
|
Indicateurs de résultats |
Ce que les clients font à la suite de leur expérience. |
NPS, attrition (churn), nombre de produits détenus. |
Données financières/transactionnelles, sondages. |

Outil 2 – Des schémas clairs pour traduire votre site dans le langage des IA
Même avec un bon contenu, beaucoup de sites B2B restent «flous» pour les moteurs IA : difficile de savoir où sont les offres, les prix, les avis, les FAQ ou les auteurs, ce qui augmente mécaniquement le risque d’erreur dans une réponse générée. À l’inverse, un site balisé avec les bons schémas (Product, Offer, Organization, FAQPage, Review, Person) devient beaucoup plus simple à interpréter, ce qui augmente vos chances d’être cité quand une IA doit recommander une solution ou expliquer un budget.
Pourquoi c’est stratégique pour votre PME
-
Sans données structurées, l’IA doit deviner ce qui est un produit, un service, un prix indicatif, un avis ou une réponse de FAQ, ce qui la pousse à privilégier des sources plus claires.
-
Avec un balisage cohérent, vos pages prix, services, études de cas et FAQ deviennent des blocs d’information facilement réutilisables dans une réponse IA, tout en renforçant vos fondamentaux SEO.
-
Pour une PME, le gain se joue sur quelques pages stratégiques seulement : nul besoin de baliser tout votre site pour commencer à être plus «lisible» que vos concurrents directs.
Outils concrets à mettre en place
-
Schema Markup Validator (validator.schema.org) : pour auditer rapidement vos pages actuelles et voir quels schémas sont déjà présents (ou absents). Voici 3 outils gratuits :
-
Plugins ou générateurs de schémas (selon votre CMS) : Yoast/RankMath pour WordPress, modules dédiés dans HubSpot, ou générateurs JSON‑LD pour ajouter Product, Offer, Organization, FAQ Page, Review et Person sans toucher au code brut.
-
Une courte liste de pages «pilotes» : page Prix/Investissement, 1–2 pages Services, page «Avis et témoignages», page «À propos / Équipe», page FAQ, 1–2 études de cas phares.
Comment le configurer en pratique
Identifiez vos 5 à 10 pages clés
Commencez par les pages qui répondent déjà à des questions précises : «combien ça coûte», «comment ça fonctionne», «pour qui c'est fait», «quels résultats on peut espérer». Typiquement : Prix, Services, FAQ, Résultats clients, À propos/Équipe.
Testez l'existant avec le validateur
Coller l'URL de chaque page dans Schema Markup Validator et notez :
- quels types de schémas sont détectés (ou non)
- les erreurs ou avertissements à corriger.
Ajoutez les schémas prioritaires
- Sur vos pages d'offres / services / prix :
- Product pour décrire l'offre
- Offer pour les fourchettes de prix, «à partir de», devis, conditions.
- Sur votre page À propos / Contact :
- Organization (nom, logo, coordonnées, zone desservie, liens sociaux).
- Sur vos pages Avis et témoignages :
- Review / AggregateRating pour vos avis structurés.
- Sur vos FAQ :
- FAQPage pour structurer Q&R.
Validez et corrigez les erreurs
Après intégration (via plugin ou JSON-LD), repassez chaque page dans le validateur et corrigez les erreurs de syntaxe ou de cohérence. Une fois ce premier socle en place, vous pouvez intégrer le balisage dans votre gabarit de pages pour que chaque nouveau contenu clé soit automatiquement «IA-ready».
Avec cet outil, vous ne changez pas le fond de vos contenus : vous les rendez simplement beaucoup plus compréhensibles, fiables et réutilisables pour les moteurs IA, ce qui est exactement l’objectif d’une démarche GEO adaptée aux PME B2B.

Outil 3 – Un hub de contenu thématique pensé pour les moteurs IA
Beaucoup de PME ont accumulé des articles, des vidéos, des PDFs au fil des années… mais vus de l’extérieur (et des IA), tout cela ressemble à une bibliothèque mal classée, difficile à utiliser pour répondre à une question précise d’un dirigeant. À l’inverse, un hub de contenu organisé autour d’un thème stratégique – par exemple notre article de blogue sur l’automatisation des tâches à faible valeur ou l’amélioration de l’expérience client B2B – donne à l’IA un point d’entrée clair pour comprendre ce que vous faites, pour qui, et avec quels résultats.
Pourquoi c’est stratégique pour votre PME
-
Les moteurs IA privilégient les entreprises qui montrent une expertise profonde et cohérente sur quelques thèmes clés, plutôt qu’un blogue éparpillé de sujets sans fil conducteur.
-
Un hub thématique bien structuré répond à toute la chaîne de questions d’un décideur : «c’est quoi», «pour qui», «par où commencer», «combien ça coûte», «quels résultats réels on peut espérer».
-
Pour vos équipes, ce même hub devient une base documentaire : les contenus servent autant au marketing, aux ventes qu’aux accompagnements, ce qui maximise le retour sur chaque pièce produite.
Outils concrets à mettre en place
-
Un axe thématique prioritaire : par exemple «Automatiser les tâches à faible valeur dans une PME B2B» ou «Renforcer la fiabilité de son site pour les moteurs IA», en lien direct avec les besoins que vous voyez sur le terrain.
-
Un CMS structuré en rubriques : HubSpot, WordPress ou autre, avec une catégorie/hub clairement identifiée pour ce thème et une page d’atterrissage dédiée.
-
Un outil de recherche de questions, de mots‑clés, ou les suggestions des moteurs IA eux‑mêmes pour lister les vraies questions des décideurs autour de ce thème.


Comment le configurer en pratique
Choisissez un thème stratégique prioritaire
Par exemple : «Évolution des normes de qualité dans la fabrication de pièces d'usinage de précision» ou «Électrification des équipements industriels pour les PME manufacturières», en capitalisant sur un sujet qui intéresse réellement vos clients actuels et prospects. Ce thème doit être directement relié à votre offre de produits ou services et à votre expertise démontrable sur le terrain.
Créez une page «Hub» dédiée
- Un intro qui parle directement au dirigeant et à sa situation (défis de production, recherche de nouveaux clients, besoin de se différencier sur des marchés compétitifs).
- Une section «Par où commencer» avec 3–4 ressources clés (article de base, guide, checklist, étude de cas).
- Des liens vers vos gammes de produits, vos capacités de fabrication, vos certifications et, idéalement, un formulaire de demande de soumission ou de consultation technique.
Structurez le hub en 4 types de contenus
Pour chaque thème, planifiez (ou réorganisez) vos contenus en :
- Article de base : expliquer le concept, les enjeux, les erreurs fréquentes, à qui c'est utile.
- Guide pratique étape par étape : comment démarrer un projet (ex. «Choisir le bon traitement de surface pour vos pièces métalliques en 5 étapes» ou «Mettre en place un contrôle qualité ISO 9001 dans votre atelier»).
- Contenu «Coûts et délais» : ordres de grandeur de prix unitaire ou par lot, facteurs qui influencent les coûts (volumes, spécifications, matériaux, délais de livraison), types de gains observés chez vos clients (réduction de rebuts, gain de productivité, conformité réglementaire).
- FAQ : une série de questions très concrètes (combien, combien de temps, pour qui, quels risques, quelles limites) balisées en FAQ Page.
Rendez le hub IA-friendly
- Liez fortement les contenus entre eux (internal linking) pour que l'IA comprenne qu'ils appartiennent à un même ensemble.
- Ajoutez des encadrés «En bref» au début de chaque pièce : 3–5 points résumant la situation, les étapes et les résultats typiques, faciles à citer dans une réponse générée.
- Appliquez les schémas vus à l'Outil 2 (Article, FAQPage, Product, Offer) sur les pages clés du hub.
En procédant ainsi, vous ne publiez pas «plus de contenu pour publier plus de contenu» : vous construisez un hub thématique profond, lisible et réutilisable qui augmente à la fois votre visibilité SEO classique et vos chances d’être la référence recommandée par les moteurs IA sur ce sujet précis.
On peut ensuite enchaîner avec le prochain outil pour transformer vos mandats les plus représentatifs en preuves d’impact que les IA peuvent réutiliser facilement.

Outil 4 – Un gabarit d’études de cas «IA‑ready» pour prouver votre impact
Pour un moteur IA, une bonne étude de cas n’est pas une belle histoire marketing : c’est un mini dossier d’affaires qui permet d’estimer, avec un minimum de certitude, ce qu’un client similaire peut espérer comme résultats en travaillant avec vous. Des logos clients et quelques phrases vagues («amélioration de l’efficacité», «meilleure précision») ne suffisent plus; l’IA va privilégier les cas où le contexte, l’investissement et les résultats sont chiffrés et faciles à comparer.
Pourquoi c’est stratégique pour votre PME
- Des études de cas structurées par contexte, problème, intervention, investissement et résultats chiffrés deviennent des preuves de fiabilité très fortes, autant pour les moteurs IA que pour un comité d’achat.
- En B2B, ce sont souvent ces cas concrets qui font la différence quand une IA doit recommander «quel type de partenaire choisir» ou «quel ROI typique attendre pour ce type de service ou de produit».
- Pour vos équipes, un gabarit standardisé permet de produire des études de cas plus rapidement, de les réutiliser dans les pitchs, les séquences de vente, les webinaires et les contenus GEO.
Outils concrets à mettre en place
- Un gabarit unique d’étude de cas (Google Docs, Notion, HubSpot) avec les mêmes sections pour tous les clients : Contexte, Problème initial (avec chiffres de départ), Intervention, Investissement/effort, Résultats chiffrés, Témoignage.
- Un mini formulaire interne pour les chargés de projets, afin de capturer les données clés dès la fin du projet (indicateurs de départ, indicateurs après X mois, temps gagné, niveau de précision rehaussée, satisfaction).
- Une page centrale «Résultats clients / Études de cas» qui regroupe les cas phares par secteur ou type d’intervention et qui est liée à vos pages de services.
Comment le configurer en pratique
Standardisez la structure de vos études de cas
Créez un gabarit avec les blocs suivants :
- Client et secteur (taille, type d'entreprise, région)
- Situation de départ : 2–3 indicateurs simples (taux de rebut, délai moyen de livraison, capacité de production par shift, coût unitaire, temps de cycle, niveau de conformité ISO, etc.)
- Intervention : ce que vous avez livré concrètement (fabrication de pièces sur mesure, optimisation du process d'usinage, mise en place d'un contrôle qualité, changement de matériau, réduction des temps de cycle, formation de l'équipe, etc.)
- Investissement/effort : ordre de grandeur (durée du projet, volume de production, équipement utilisé, niveau d'implication requis côté client pour validation et tests)
- Résultats après X mois : 3–5 chiffres clés, avec période et méthode de calcul
- Témoignage court d'un décideur (nom, rôle, entreprise quand c'est possible).
Sélectionnez 3 à 5 projets clients «phares» et documentez-les
Commencez par les cas les plus alignés avec vos offres actuelles et votre positionnement (par exemple : fabrication de pièces complexes en usinage CNC, amélioration du rendement de production, réduction des taux de rebut, obtention de certifications ISO/AS9100, optimisation des délais de livraison). Revisitez les données disponibles (rapports de production, mesures qualité, données ERP) pour sortir des ordres de grandeur solides plutôt que des promesses approximatives.
Créez une page centrale «Résultats clients» bien structurée
- Regroupez vos études de cas par secteur ou type de projet (manufacturier, services professionnels, techno, etc.).
- Ajoutez un encadré «En bref» au début de chaque cas (Situation – Intervention – Résultats) pour offrir un résumé prêt à être repris par une IA.
- Liez chaque étude de cas à la page de service correspondante afin de renforcer la cohérence de votre parcours.
Rendez vos études de cas «balisées» et traçables
- Utilisez le type Article pour la page de cas, et Review / AggregateRating lorsque c'est pertinent.
- Ajoutez les schémas Organization et Person pour relier clairement le cas à votre entreprise et à l'expert technique qui signe le contenu (ingénieur responsable, directeur qualité, etc.).
- Indiquez, quand c'est possible, la période d'observation (ex. «-25% de taux de rebut sur 6 mois» ou «+15% de capacité de production après optimisation») pour donner aux moteurs IA un cadre temporel précis.
Avec ce dispositif, chacune de vos études de cas devient une preuve d'impact structurée, mesurable et réutilisable, qui peut être citée dans une réponse générée quand un décideur demande par exemple «quels gains concrets une PME manufacturière peut-elle obtenir en optimisant ses processus de fabrication avec un fournisseur spécialisé en usinage de précision?» ou «quel est le ROI typique d'une certification ISO 9001 pour une entreprise de fabrication de pièces métalliques?».

Outil 5 – Un audit éditorial de vos promesses et de vos chiffres
Aux yeux des moteurs IA, les promesses exagérées, contradictoires ou impossibles à vérifier sont des signaux de risque : mieux vaut ne pas vous citer que de risquer de relayer un chiffre bancal à un dirigeant en recherche d’information fiable. Quand votre site, vos études de cas, vos PDF et vos fiches partenaires racontent des histoires différentes («jusqu’à 50%», «30% en moyenne», «x2 de productivité»), vous rendez très difficile l’intégration de votre contenu dans une réponse IA.
Pourquoi c’est stratégique pour votre PME
-
Des affirmations cohérentes, sourcées et réalistes permettent aux moteurs IA de reprendre vos chiffres comme des ordres de grandeur crédibles, plutôt que comme du langage marketing.
-
Un audit éditorial limite le risque de voir des messages dépassés ou contradictoires circuler encore dans vos documents, vos pages secondaires ou vos fiches partenaires.
-
Pour vos équipes, disposer d’un référentiel commun de chiffres (temps moyen d’implantation, ROI typiques, gains observés) rend les pitchs plus solides et plus alignés.
Outils concrets à mettre en place
-
Un tableau de bord des promesses (Google Sheets, Airtable) qui liste toutes vos affirmations chiffrées : gains de temps, augmentation de leads, taux de conversion, délais, ROI, etc.
-
Vos sources de données internes : rapports HubSpot, Google Analytics/GA4, tableaux de bord CRM, sondages NPS/CSAT, données d’utilisation produit pour vérifier et actualiser les chiffres.
-
Un mini processus de validation éditoriale impliquant au moins un profil data/produit et un profil marketing/vente avant publication de promesses majeures.
Comment le configurer en pratique
Inventoriez toutes vos promesses quantitatives
Passez en revue vos pages clés (accueil, services, prix, études de cas, pages de capture), vos PDF, vos fiches marketplace/partenaires et vos présentations commerciales pour lister :
- chaque chiffre mentionné (%, heures gagnées, délais, montants, ROI)
- où il apparaît (URL, document, slide)
- la formulation exacte utilisée.
Documentez la source et la méthode de calcul
Pour chaque promesse, précisez dans votre tableau :
- la source (projet client, échantillon de clients, données produit, sondage)
- la période (année, nombre de mois, taille de l'échantillon)
- la méthode (médiane, moyenne, «jusqu'à», fourchette, cas spécifique).
Si vous ne pouvez pas justifier un chiffre, il doit être ajusté ou retiré.
Harmonisez vos messages et simplifiez vos promesses
- Remplacez les formulations contradictoires par des ordres de grandeur cohérents entre tous les supports.
- Privilégiez les fourchettes réalistes et les exemples concrets issus de vos études de cas, plutôt que les «jusqu'à X %» isolés de leur contexte.
- Ajoutez, sur vos pages les plus stratégiques, une courte section «Comment nous mesurons ces résultats» pour expliciter votre approche.
Mettez en place une révision régulière
Intégrez cet audit à votre cycle de mise à jour des contenus : tous les 6 ou 12 mois, revérifiez les promesses phares avec les nouvelles données disponibles et ajustez les chiffres si la réalité terrain évolue. Communiquez ensuite ces chiffres mis à jour à vos équipes ventes et marketing pour qu'elles s'alignent sur la même version.
Avec cet outil, chaque chiffre que vous mettez de l’avant devient une preuve solide plutôt qu’un risque, ce qui rassure autant les moteurs IA que les décideurs humains et renforce la crédibilité de vos études de cas, de vos hubs de contenu et de vos pages de vente.
Ce prochain outil vient sécuriser la fraîcheur de vos contenus, ce qui est devenu un critère majeur pour les moteurs IA dans les secteurs techno, SaaS et services B2B.

Outil 6 – Un système de mise à jour continue de vos pages stratégiques
Même un excellent contenu finit par devenir un risque s’il n’est pas maintenu à jour : fonctionnalités qui changent, délais d’implantation qui évoluent, nouvelles intégrations, nouvelles promesses… mais des pages qui affichent encore une réalité de 2021. Les moteurs IA, eux, savent très bien repérer la fraîcheur relative des sources et vont naturellement privilégier des pages récentes et cohérentes avec l’état actuel du marché.
Pourquoi c’est stratégique pour votre PME
-
Des pages stratégiques (services, prix, fonctionnalités, comparatifs, études de cas phares) non mises à jour depuis plusieurs années deviennent suspectes et perdent du poids dans les réponses IA.
-
Un système simple de mise à jour continue vous permet de concentrer vos efforts sur 10 à 20 pages qui génèrent réellement du trafic, des leads ou de la visibilité IA, plutôt que d’essayer de tout revoir en même temps.
-
Pour vos équipes, ce cadre évite les décalages entre ce qui est vendu par les contenus et ce qui est réellement livré par le produit ou les services.
Outils concrets à mettre en place
-
Un inventaire de vos pages stratégiques dans un tableau (Airtable, Google Sheets, Notion) avec : URL, type de page, objectif, dernière mise à jour, responsable, priorité.
-
Un calendrier de révision intégré à vos outils existants (Reclaim, Google Calendar, gestion de tâches) pour planifier les mises à jour trimestrielles ou semestrielles.
-
Le champ «dateModified» dans vos schémas Article, Product, Offer, pour signaler explicitement aux moteurs que la page a été rafraîchie.
Comment le configurer en pratique
Listez vos 10 à 20 pages «non négociables»
Incluez :
- pages Services principales
- page Prix/Investissement
- 3–5 études de cas phares
- articles piliers (les plus consultés et/ou les plus alignés avec votre positionnement)
- FAQ et pages de fonctionnalités si vous avez une offre SaaS.
Assignez un responsable et une fréquence à chaque page
- Pour chaque URL, nommez un «propriétaire de contenu» (marketing, produit, CX, direction).
- Définissez une fréquence réaliste : tous les 3, 6 ou 12 mois selon l'importance de la page et la vitesse à laquelle l'information change.
Standardisez la check-list de mise à jour
À chaque révision, vérifiez :
- captures d'écran, noms de fonctionnalités, intégrations, délais d'implantation
- chiffres et promesses (en cohérence avec l'outil 5)
- call-to-action, offres mises de l'avant, liens internes vers vos hubs, études de cas et pages prix.
Mettez à jour la date visible sur la page (et dans le schéma dateModified).
Connectez ce système à votre stratégie GEO
- Suivez l'évolution du trafic organique, des conversions et de la visibilité IA sur ces pages après les mises à jour.
- Ajoutez, lorsque c'est pertinent, de nouvelles questions dans vos FAQ et des encadrés «En bref» qui facilitent la réutilisation par les moteurs IA.
Avec ce système, vous montrez que votre site vit, que vos contenus reflètent la réalité actuelle de votre offre et que vos promesses sont régulièrement recalibrées, ce qui réduit fortement le risque perçu par les moteurs IA comme par vos prospects.
Outil 7 – Un monitoring simple de votre visibilité dans les moteurs IA
Sans mesure, difficile de savoir si tous ces efforts (avis, schémas, hubs, études de cas) vous rendent réellement plus visibles dans les réponses générées. L’idée n’est pas de rajouter une usine à gaz analytique, mais de mettre en place un petit «radar GEO» qui vous indique si votre marque commence à être citée, sur quels sujets et face à quels concurrents.
Pourquoi c’est stratégique pour votre PME
-
Les moteurs IA deviennent des points de passage incontournables dans le parcours d’information des décideurs, mais ils fournissent encore peu de données natives comparé à Google Analytics ou Search Console.
-
Un monitoring léger vous permet de voir si votre marque apparaît pour vos requêtes clés, quelles pages sont citées et quels concurrents prennent de l’avance sur certains sujets.
-
Cela vous aide à prioriser : plutôt que de produire toujours plus de contenu, vous renforcez les pages qui sont déjà en train d’être utilisées par les moteurs IA.
Outils concrets à mettre en place
-
Une liste de 10 à 20 requêtes «tests» correspondant à la façon dont votre client idéal parlerait de vos enjeux.
-
Des tests manuels réguliers sur les principaux moteurs IA (ChatGPT/Recherche, Perplexity, Gemini, Copilot), avec un compte «neutre» pour voir si et comment votre marque apparaît.
-
Un outil de suivi GEO/visibilité IA lorsque vous êtes prêt à industrialiser le suivi (par exemple des suites GEO ou AI Visibility qui mesurent mentions, citations et part de voix dans les réponses IA).
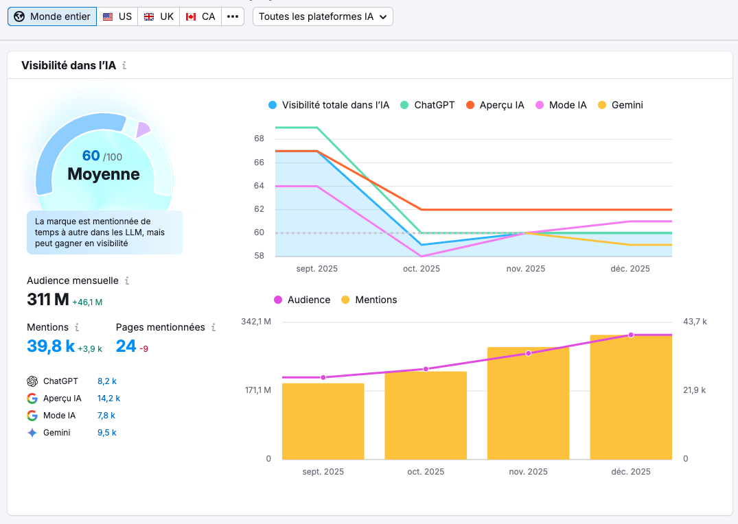
Voici un exemple de tableau de bord de visibilité IA : ce type d'outil vous permet de suivre votre score de visibilité global, vos mentions dans différents moteurs (ChatGPT, Perplexity, Gemini, etc.), ainsi que l'évolution de votre audience et de vos pages mentionnées au fil du temps.

Comment le configurer en pratique
Définissez vos requêtes de référence
Listez les questions que vos clients posent réellement en atelier, en diagnostic ou en début de mandat, puis traduisez-les en prompts que vous testerez régulièrement dans les moteurs IA. Classez-les par thème (CX, automatisation, CRM, stratégie de commercialisation numérique, etc.).
Mettez en place une routine mensuelle «tests IA»
Une fois par mois, testez vos requêtes sur 2–3 moteurs IA. Notez dans un tableau :
- si votre marque est citée ou non
- quelles pages sont utilisées (URL, type de contenu)
- quels concurrents sont mentionnés et sur quelles preuves (avis, cas clients, hubs, pages prix).
Ajoutez un outil de suivi GEO quand le volume le justifie
- Quand vous commencez à voir des citations récurrentes, ou quand la concurrence s'intensifie, connectez un outil GEO/AI Visibility pour automatiser la collecte de données (mentions, part de voix, évolution dans le temps).
- Utilisez ces rapports pour identifier les pages qui «tirent» votre visibilité IA et celles qui mériteraient d'être renforcées (preuves, structure, schémas, fraîcheur).
Boucle d'amélioration continue
Chaque mois, choisissez 1 à 2 pages à améliorer sur la base de ces observations : ajouter des preuves, clarifier le cadre de prix, enrichir la FAQ, renforcer le maillage interne, rafraîchir les chiffres. En quelques cycles, vous bâtissez un pilotage GEO simple mais régulier, parfaitement adapté à une PME.
Un plan d’action réaliste pour une PME
Devenir «la référence que les IA recommandent en priorité» ne se joue pas sur un hack technique, mais sur un ensemble de preuves cohérentes : réputation lisible, contenu structuré, études de cas chiffrées, promesses maîtrisées, pages à jour et monitoring régulier de votre visibilité IA. La bonne nouvelle, c’est qu’une PME n’a pas besoin de tout faire en même temps : en concentrant vos efforts sur quelques pages et quelques outils bien choisis, vous pouvez prendre une longueur d’avance sur des concurrents mieux dotés mais moins structurés.
Concrètement, une trajectoire réaliste pourrait ressembler à ceci :
-
Prochaines 2 à 3 semaines : mettre en place votre page «Avis et témoignages», votre gabarit d’études de cas «IA‑ready» et un premier hub de contenu autour d’un thème stratégique pour vos clients.
-
Prochains 2 à 3 mois : baliser vos pages clés avec les bons schémas, harmoniser vos promesses chiffrées, lancer un système de mise à jour continue sur 10 à 20 pages prioritaires.
-
Ensuite : installer un monitoring simple de votre visibilité dans les moteurs IA et l’intégrer à vos revues mensuelles ou trimestrielles, comme vous le faites déjà pour vos indicateurs commerciaux.
Et si vous voulez accélérer sans y aller par essais‑erreurs, l’accompagnement Guarana peut vous aider à prioriser ces 7 outils selon votre réalité : diagnostic rapide de votre visibilité actuelle, feuille de route GEO/SEO pragmatique et mise en place des fondations (prix, preuves, hubs, balisage) avec votre équipe.
Nicolas Barrière Président, Co-fondateur et Consultant en Stratégie d’Affaires
Avec près de 20 ans d’expérience en commercialisation numérique, Nicolas est un stratège passionné par l’impact concret qu’il peut apporter aux entreprises qu’il accompagne. Fondateur de Guarana, il a collaboré avec des centaines d’entreprises pour aligner leurs processus, leurs équipes et leurs technologies sur leurs objectifs commerciaux.

